Netdata 複数サーバにいれてから、Pluginを観察してました。まずfpingというplugin設定しました。
fpingというpluginは、名前のまんまfpingというコマンドをforkしてるようです。このコマンドはnetdata出力というオプションが備えられてるようです(オプション-N)
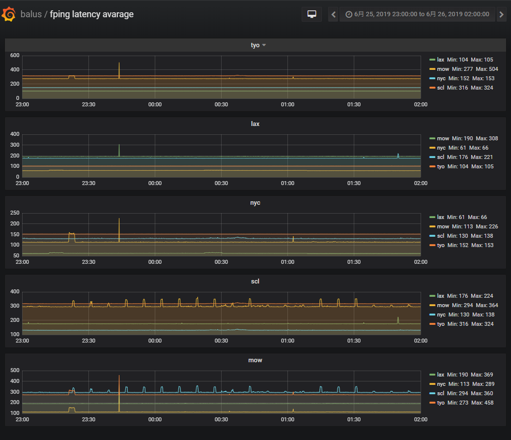
5ノードをメッシュにしてaverageの例
面白いよろしくない山がでることあるようです。:-)
設定は/opt/netdata/etc/netdata/fping.confを書いてsystemctl reload netdata.serviceで反映です。メッシュを維持してノードを追加すると全ノードで同じことすることになるので継続していくにはansibleぽいのが現実には必要かもです。
fpingでTTL(hop)の変化がとれるかとか期待を持っていましたけども、それを実現することはできませんでした。んー監視メトリクスとしてTTLに着目することはないのかなぁ。
===
===